$83k of extra revenue generated for esports venues who opted into ggCrypto cryptocurrency functionality
On May 13th, 2021, ggCircuit announced that they have launched an opt-in crypto mining module into their primary product, ggLeap. This functionality was built specifically for esports centers with ease-of-use revenue generation as the primary goal.
At the end of May, just over an 18 day period, this has resulted in over $83,000 (USD) of revenue generated by esports venue owners, who generated the extra money from their processing power of idle PCs.
What is crypto mining?
Crypto mining is a process in which idle GPU power (i.e. when a computer is not being used by a customer) can be utilized to mine cryptocurrency. The miner (or group of miners) who successfully adds a block to the blockchain receives an award, typically consisting of the blockchain’s native token & transaction fees.
In the esports venue industry, many owners are very tech-savvy. Some have already taken advantage of the ability to do mining on their own, and ggLeap software facilitates that with the ability to execute batch files at various triggers. However, crypto mining requires expertise — there is a huge amount of research required to understand which miner is best, what pool is preferred, what are the safe/optimized performance settings for GPU/RAM plus setting up a digital wallet, and how to keep everything safe and secure. ggCrypto understands the per-PC hardware profile for every PC in its network, applies the optimal safe settings automatically and revenue simply arrives in the bank account each month.
ggCrypto currently mines Ethereum, but is not reliant upon one token and have plans to support other crypto currency to open up the market for less premium hardware profiles.
How does ggCrypto work?
Any esports center that uses ggLeap software can “opt-in” to ggCrypto. (there is no crypto mining software on the platform by default). Opting-in will instruct all client pcs to download the ggCrypto module (opting out in the future will uninstall the modules automatically). Computers that are not being used by gamers will have their hardware optimized for mining (on a per PC basis) before mining begins automatically. If a gamer logs into a computer that is mining, ggCrypto will immediately stop mining and re-optimize hardware for gaming.
In short, it will allow for perfectly optimized crypto mining when computers are not being used by gamers.
This is a welcome addition to esports venues — both existing and startup. Now centers have an additional revenue stream from idle PCs which helps with monthly bills (especially during a pandemic!) and reduces the risk for any startup center unsure of the PC utilization percentage outside of the weekend.
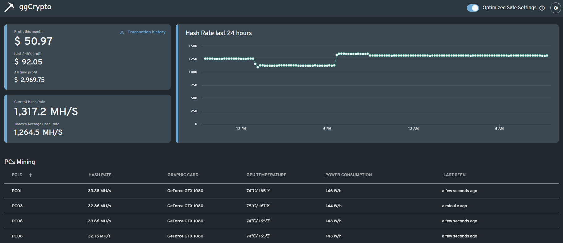
A view of mining stats through ggCrypto once the service is set
The ggCrypto service uses the latest technology and driver optimizations to mine cryptocurrency as effectively as possible on your idle PCs. The service will automatically adapt to mine Ethereum for any hardware profile, based on current market conditions.
All that is required is to enable the service, leave computers running and start earning extra revenue!
Walkthrough of utilizing ggCrypto esports mining through ggLeap
If you are an esports venue that utilizes ggLeap management software, ggCrypto is a mining tool that is included with the software for free.
As an esports venue owner, you must first go to the ggLeap web admin through a browser. Click on the “ggCrypto” button on the left-hand side and review what your center could be making with its computing power on a part-time or full-time basis.
As an esports venue owner, you must first go to the ggLeap web admin through a browser. Click on the “ggCrypto” button on the left-hand side and review what your center could be making with its computing power on a part-time or full-time basis.
ggCrypto shows what an esports venue can earn with crypto
Next click on “Begin Setup” out your cryptomining payment details either through PayPal or via bank transfer. Payouts for mining will happen at the beginning of each month.
Filling in payment info for the ggCrypto crypto mining service
Click “Continue” once more and this will show you the available PCs in your esports venue. You may select one or all of your PCs to become miners when idle. This can always be changed later if you decide you want to use more or less computer power. It will not affect the existing revenues that you earn.
Filling in payment info for the ggCrypto crypto mining service
Click “Continue” once more and this will show you the available PCs in your esports venue. You may select one or all of your PCs to become miners when idle. This can always be changed later if you decide you want to use more or less computer power. It will not affect the existing revenues that you earn.
Filling in payment info for the ggCrypto crypto mining service
One last click of the “Continue” button will allow you to review the Terms and Service of the ggCrypto mining function. Once these cryptocurrency terms have been accepted this will download the ggCrypto miners automatically to your floor PCs and begin the mining process. No other work needs to be done, set it and forget it!
What is the downside to utilizing ggCrypto with the computing power of an esports venue?
Some acclaimed websites claim that crypto mining can accelerate depreciation of hardware while others claim that mining is actually healthier for GPU compared to gameplaying, due to the start/stop nature of rendering graphics. We acknowledge that the jury is still out on this matter and encourage everyone to check resources that they trust.
ggCrypto takes the best publicly available information for every GPU mining rig and automatically applies the most highly regarded safe overclock settings while offering the opportunity for centers to tweak those settings if they want to make some manual adjustments.
Running ggCrypto will increase energy bills. At current market rates, depending on the electricity costs in different regions, mining will generate more revenue than costs — however, this situation is always very fluid as the crypto mining markets are volatile. The higher crypto prices go, the more profits can be generated.
What is ggLeap?
ggLeap is a next-generation software solution for physical esports venues. It helps esports venue owners manage their business through a cloud based server, user interface for gamers & web administrator. ggLeap is the primary software product from ggCircuit, which is the industry leader in providing software, services & support for esports venues.
User interface example of the ggLeap PC client
Over 900 gaming centers have been active with a ggLeap subscription in the last 12 months, along with several hundred retail locations at Best Buy USA and Canada.
What is an esports venue?
An esports venue is what may be more commonly called a cyber cafe or LAN center. It is a social gaming environment where people come and play video games on a PC or console. It’s somewhat like a modern arcade. Both casual and competitive gaming may happen in this location as well as events and esports tournaments.
Example of an esports venue that could be utilized for crypto
An esports venue does not just mean computers or consoles where people come and play. It could also mean a restaurant and/or bar with esports, university gaming space, esports within casinos, or an esports attraction within a family entertainment center.
The success of ggCrypto is based on the need for a new revenue stream in addition to existing gaming customers. Esports venues are now able to supplement their income by performing crypto mining without any technical knowledge, expertise, or investment necessary. In just 18 days since its initial release, centers have generated an extra $83,000 in additional revenue, and this number is growing as more centers opt-in. If you’re interested in learning more about how this can help your business be successful and reach your goals faster, contact our team today and get started with a 30-day ggLeap demo.






